Querying Logs
1. Grafana Kurulumu
Grafana GPG Anahtarını İndirme ve Kaydetme
sudo wget -q -O /usr/share/keyrings/grafana.key https://apt.grafana.com/gpg.key
Grafana Deposu Ekleme
echo "deb [signed-by=/usr/share/keyrings/grafana.key] https://apt.grafana.com stable main" | sudo tee -a /etc/apt/sources.list.d/grafana.list
Paket Listesi Güncelleme
sudo apt-get update
Grafana’nın Kurulumu
sudo apt-get install grafana
Grafana Servisini Başlatma
systemctl start grafana-server
(İsteğe bağlı) Servisin Otomatik Başlaması
systemctl enable grafana-server
Bu işlemler tamamlandığında, Grafana varsayılan olarak 3000 numaralı portta (ör. http://<sunucu_ip_adresi>:3000
) hizmet vermeye başlayacaktır.
2. Grafana’ya Erişim
Tarayıcınızda
http://<sunucu_ip_adresi>:3000
adresine gidin.Varsayılan kullanıcı adı/parola genellikle
admin/admin
şeklindedir. İlk girişte parola değiştirmeniz istenebilir.
3. Loki Datasource’u Ekleme

Önkoşul: Loki’nin ve Promtail’in çalışır durumda olduğundan emin olun. Bizim örneğimizde Loki,
node01:3100
adresinden erişilebilecek şekilde ayarlanmış durumda.
Grafana Ana Ekranı: Sol menüdeki “Connections” (veya bazı sürümlerde “Configuration”) → “Data sources” bölümüne gidin.
Yeni Bir Data Source Ekle: “Add new data source” butonuna tıklayın.
Loki’yi Seçin (Ekran görüntünüzde olduğu gibi “Loki” seçeneği belirecektir).
Bağlantı Ayarları (Connection):
Name
alanına örnek olarakloki
yazabilirsiniz.URL
kısmına, Loki’nin çalıştığı adresi girin, örn.http://node01:3100
.Authentication metodunu “No Authentication” veya ihtiyacınıza göre farklı bir yöntem olarak ayarlayın.
Kaydet ve Test Et: En altta “Save & test” butonu aracılığıyla bağlantıyı doğrulayın. “Data source is working” benzeri bir mesaj almanız gerekir.
4. Logları Görüntüleme (Explore Ekranı)

Artık Grafana’da bir Loki veri kaynağı (data source) tanımlandı. Logları görmek için:
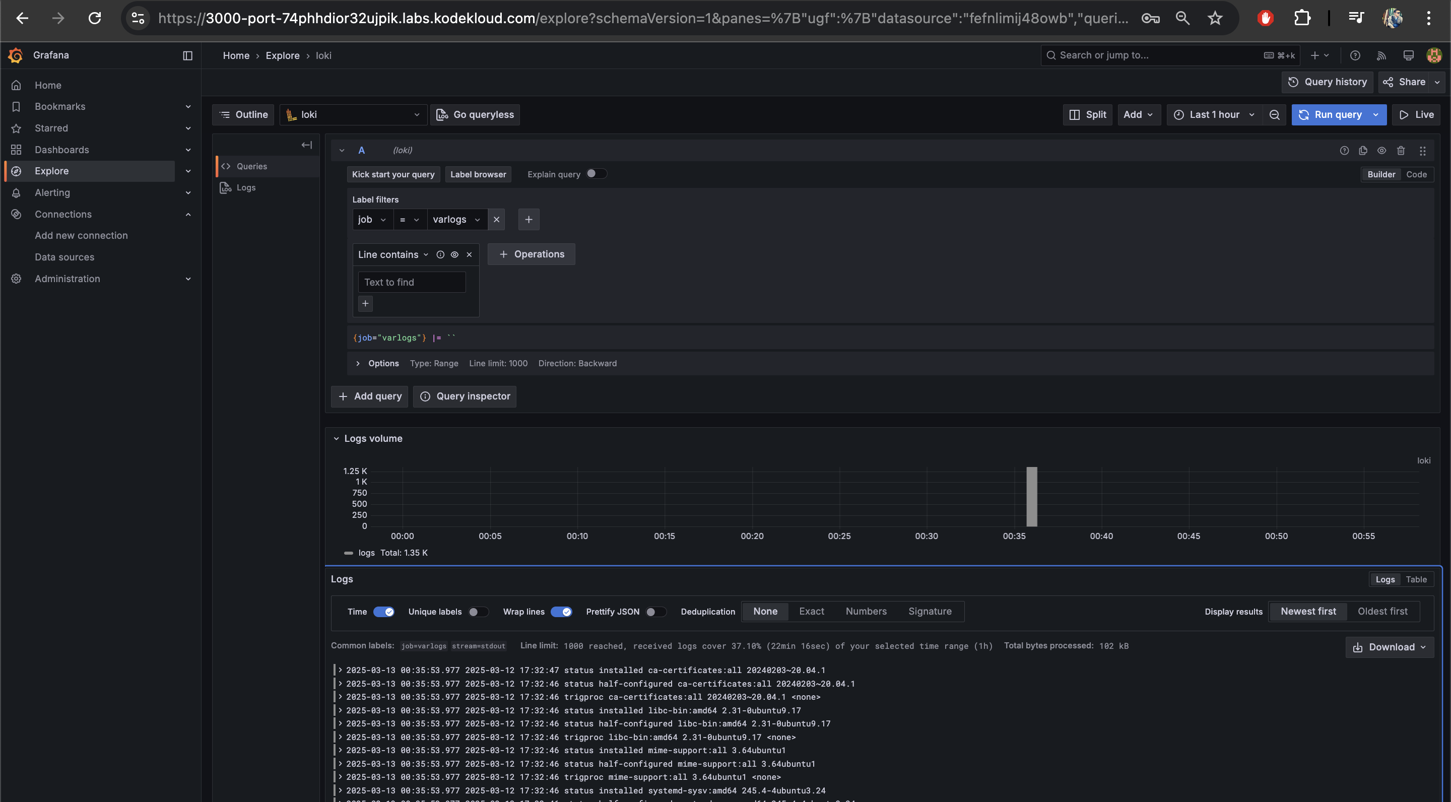
Sol Menüde “Explore” sekmesine gidin.
Üstte yer alan data source seçiciden
loki
’yi seçin (veya ismini ne koyduysanız).Label Filtreleri: Hangi label'a ait logları görüntüleyeceksek bunu belirtiyoruz,
job="varlogs"
gibi etiketlere göre filtre uygulayabilirsiniz.Örnek sorgu:
{job="varlogs"}
Arama kutusu altında ek filtreler (ör.
|= "error"
) de ekleyebilirsiniz.
Zaman Aralığı: Sağ üst taraftaki zaman seçiciyle (
Last 1 hour
,Last 5 minutes
gibi) dilediğiniz zaman dilimini seçerek log verilerini daraltabilirsiniz.Sonuçların İncelenmesi: Ekranın altında gelen satırlar, Loki’den sorgu sonucu dönen log kayıtlarıdır.
Birçok log satırının listelendiğini ve zaman/grafik penceresinde “Log volume” grafiğini görebilirsiniz.
5. Sık Karşılaşılan Sorunlar ve İpuçları
Bağlantı Başarısız Hatası:
Loki URL’nizin doğru olduğundan, firewall veya güvenlik grubunda (örneğin AWS’de) 3100 portunun açık olduğundan emin olun.
Log Yok Görünüyor:
Promtail’in çalıştığını ve
scrape_configs
altında tanımlı yolların doğru olduğundan emin olun (__path__
:/var/log/*log
vb.).Zaman aralığını genişleterek veya farklı label değerleri girerek arama yapın.
Etiket (Label) Yok:
Promtail konfigürasyonunda
labels
altındajob
,env
,stream
gibi değerleri eklememiş olabilirsiniz. Daha zengin etiket tanımlamak içinpromtail-local-config.yaml
dosyasını düzenleyin.
6. Özet
Grafana’yı Yükle ve Başlat: GPG anahtarı ekle, depo ekle,
apt-get install grafana
ile kur,systemctl start grafana-server
komutuyla başlat.Tarayıcıdan Giriş:
http://<sunucu_ip_adresi>:3000
adresine giderek “admin/admin” varsayılan bilgileriyle giriş yap.Loki Datasource Kurulumu: “Connections” (veya “Configuration”) → “Data sources” → “Add new data source” →
Loki
→ URL olarakhttp://node01:3100
(örnek).Test: “Save & test” butonuyla bağlantıyı doğrula.
Log Analizi (Explore): Data source olarak
loki
’yi seç, etiket bazlı sorgular (ör.{job="varlogs"}
) yaparak log kayıtlarını görüntüle.
Last updated
Was this helpful?